My Layouts

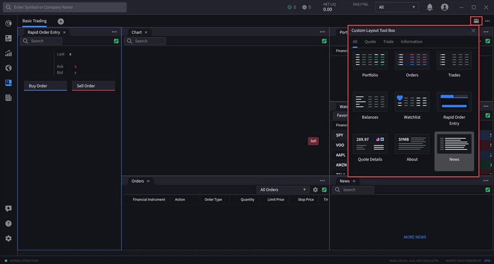
IBKR Desktop offers the ability to create your own custom layout, or use the predefined Basic Trading layout. For more information, please click the drop-down menu's below.

Instructions

 

Additional Resources